If you're looking for an Azure Blob backup solution, you can find more information on our website, or start a free trial here.
Introduction
Backup and recovery of Azure Blob Storage forms part of our cloud service offering. To use the Azure Blob Storage backup service, you need to be both a RedApp company administrator, and an Azure Blob Storage account holder for the account/s you want to backup.
Note: If you are experiencing issues adding or recovering blob storage accounts, see Article 1473 - Azure backup and recovery troubleshooting.
Use the guides below to manage your backups.
- How to add an account
- How to configure the backup schedule
- How to recover an account
- How to delete an account
How to add an account
1. On the RedApp home page, go to My Company or to the relevant customer company.

2. Click on Azure in the sidebar and then on Blob Storage.

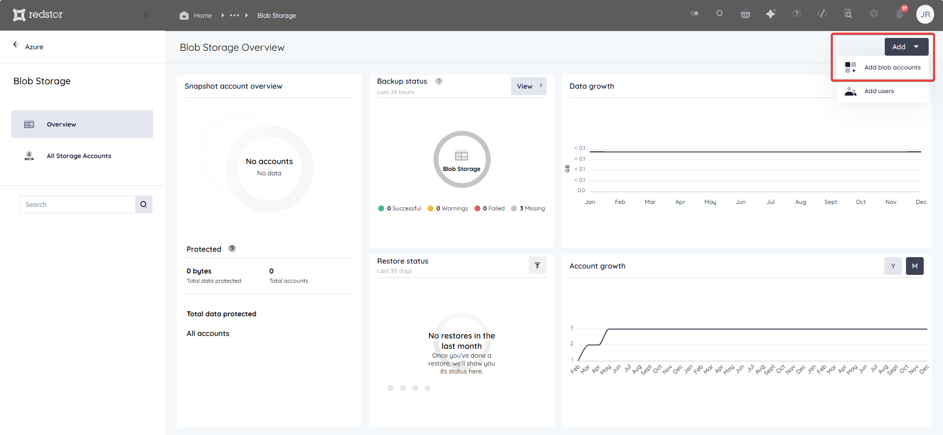
3. Go to Add > Add blob accounts at the top right.


4. You will now be prompted to give Redstor the necessary permissions to access the storage account resources under your available subscriptions. Click Next, then sign into Azure using the account you want to add to your Redstor backups.

5. You will now see a list of Azure storage accounts that are not yet protected by Redstor. Select an account for backup and click Add at the bottom right.
Note: One terabyte (1TB) is currently the maximum size allowed for storage accounts. Backups of a storage account larger than 1TB will fail.

6. Once the account has been added, you will be taken to an overview page for the account. To take a snapshot of the account immediately, click on the menu icon at the top right and select Snapshot.

A snapshot will be queued.
Note: Snapshots are created in the customer’s subscription in Azure.
You can also enable Redstor Backup from the backup set home page if you want the backups for the selected accounts to be copied from Azure to the Redstor Storage Platform for off-site storage at an additional cost. Read more here.

How to configure the backup schedule
1. On the home page for the relevant account, click on Backup schedule > Edit.

2. You can retain the default of a single daily backup, or you can set your backups to only run on specific days (custom). In either case, use the drop-down menu to set the backup time. Set your preferences and click on the check mark.

How to recover an account
1. On the home page for the relevant blob, locate the storage account you want to recover, click on the menu icon and then Recover to.

You will need to select one of the following options:
- Current storage account reverts the current storage account to the selected snapshot.
- New storage account restores the selected snapshot to a new storage account.
Note: You will need to authenticate before any recovery.
How to delete an account
On the home page for the relevant account, click on the menu icon at the top right and then on Remove.

You can also go to your list of accounts and expand the menu to the right of the relevant account, then click Remove.


Was this article helpful?
That’s Great!
Thank you for your feedback
Sorry! We couldn't be helpful
Thank you for your feedback
Feedback sent
We appreciate your effort and will try to fix the article